
Designing a Scalable Investigation Platform for a European Law Enforcement Agency
I worked as a UX/UI Designer on a complex internal platform used by a major European public law enforcement agency. The platform supports professionals managing large volumes of investigative data in high-pressure environments, where clarity, efficiency, and accuracy are critical.
The Challenge
The platform combined fragmented tools, inconsistent interfaces, and complex workflows. One of the key challenges was improving how users interacted with structured data, particularly XML-based information, which was difficult to read, edit, and manage in its raw form.
The system needed to scale across multiple features and user roles while maintaining usability, consistency, and performance.
Users
- Law enforcement officers
- Analysts
- Investigators
Users needed to:
- Process large datasets quickly
- Minimise errors
- Navigate complex workflows efficiently
- Maintain focus under pressure
Discovery & Insights
Through user interviews and usability testing with interactive prototypes:
- High cognitive load when dealing with structured data
- Poor readability of raw XML formats
- Inefficient workflows for editing and managing data
- Inconsistent UI patterns across features
Problem Statement
How might we transform complex, technical data structures into a clear, intuitive interface that allows users to efficiently manage information while reducing cognitive load and errors?
Design Process
Approach (Lean UX)
The project followed a Lean UX approach focused on rapid iteration, continuous validation, and close cross-functional collaboration.
- Iterative design process (low → high fidelity)
- Fast validation through prototypes and user feedback
- Close collaboration with Product, Engineering, and stakeholders
- Focus on learning and outcomes over deliverables
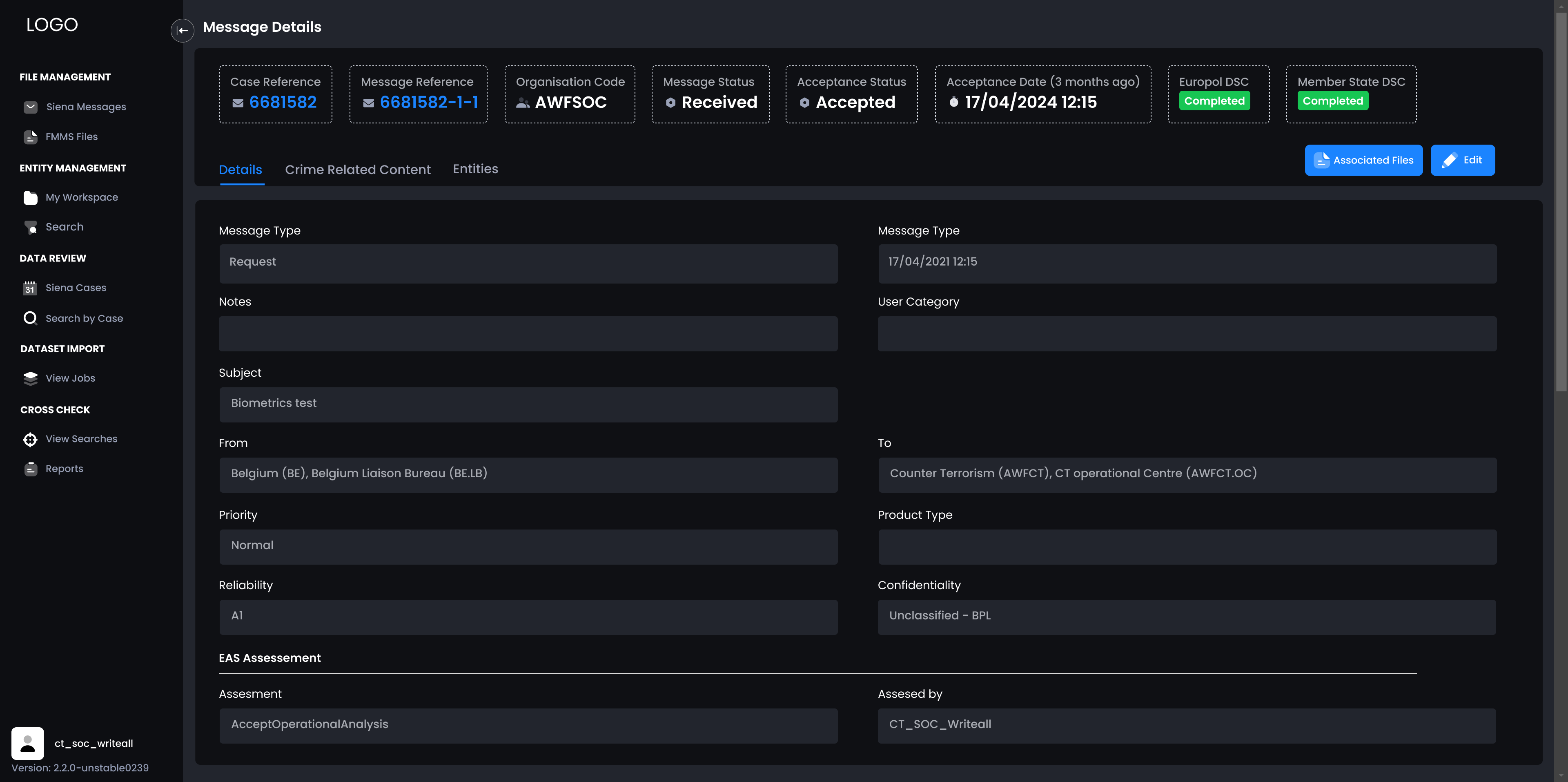
Complex Feature: Visual XML Management System
I led the design of a key feature consisting of over 30 screens and multiple user flows, focused on transforming raw XML data into a usable and intuitive interface.
Instead of requiring users to interact directly with complex XML structures, I designed a visual system that integrated seamlessly with the platform UI, allowing users to:
- Add, edit, and remove data in a structured way
- Expand and collapse sections depending on relevance
- Hide non-essential data to reduce cognitive load
- Navigate large datasets more efficiently
To improve focus and usability:
- Sections could be expanded to full screen
- The sidebar could be collapsed for better navigation
- Interaction patterns reduced friction in complex workflows
Validation & Feedback States
To support error prevention, data accuracy, and user confidence in complex workflows, I designed clear validation patterns and feedback mechanisms across the platform.
These patterns included:
- Real-time validation for form inputs with immediate feedback
- Error states with clear messaging and visual cues to guide correction
- Success states confirming actions such as form submission or report generation
- System-level feedback (e.g. banners and alerts) for global actions and status updates
- Consistent use of color, icons, and hierarchy to differentiate states (error, warning, success)
- Handling of edge cases and system failures (e.g. service unavailable scenarios)
Impact: Reduced user errors, improved task completion rates, and increased trust by providing clear, timely, and actionable feedback throughout the experience.
Design System & UI Consistency
I contributed to consolidating and evolving a fragmented interface into a scalable design system:
- Creation of reusable components and patterns
- Standardisation of forms, layouts, and interactions
- Alignment across teams and features
I also developed and maintained a comprehensive UI kit, covering a wide range of components and use cases, which supported faster design and development.

Advanced Prototyping, Interaction Design & Theming
I created high-fidelity interactive prototypes in Figma to simulate real product behaviour and validate complex interactions before development.
- Clickable flows across multiple screens
- Components with multiple states (inputs, feedback, errors)
- Dynamic behaviours (scroll, expand/collapse, overlays)
- Selectors (language, country, multi-select)
- Navigation patterns and transitions
Impact: Improved alignment, reduced implementation risks, and enabled more effective usability testing.
Dark Mode Adaptation
To improve usability across different environments and support extended usage, I designed and implemented a scalable dark mode system across the platform.
- Designed and implemented a fully scalable dark mode across the platform, covering all core components and user flows
- Ensured visual consistency, contrast ratios, and accessibility standards to support readability in low-light environments
- Adapted components, color tokens, and UI patterns to work seamlessly across different themes and environments
- Maintained parity between light and dark modes, avoiding inconsistencies in behavior and user experience
- Collaborated closely with engineering to ensure accurate implementation and smooth theme switching

Driving Impact Through Collaboration
End-to-End Design & User Validation
I worked across the full design process, from discovery to delivery, conducting user interviews and usability testing to validate ideas and improve workflows. Through iterative prototyping and close collaboration with Product and Engineering, I ensured solutions were aligned with user needs, business goals, and technical constraints.
Validation
- Usability testing with interactive prototypes
- Iterative improvements based on user feedback
- Continuous refinement of flows and interactions
Collaboration
- Worked in Agile teams with Product Managers, Developers, and Testers
- Participated in design reviews and feature discussions
- Helped align user needs with business and technical constraints
Impact
- Improved usability of complex, data-heavy workflows
- Reduced cognitive load when interacting with structured data
- Increased efficiency in data management tasks
- Enabled scalability through a consistent design system
- Improved collaboration across cross-functional teams

Final Result
This project highlights my ability to design for complex, data-heavy environments where usability, clarity, and scalability are critical.
By transforming technical structures such as XML into intuitive, user-friendly interfaces, I helped reduce cognitive load and improve efficiency in high-pressure workflows. Through iterative design, high-fidelity prototyping, and close collaboration with cross-functional teams, we were able to validate solutions early and align design decisions with both user needs and technical constraints.
This experience strengthened my approach to system thinking, interaction design, and building scalable design systems that support long-term product growth. It also reinforced the importance of balancing user needs, business goals, and technical feasibility when designing complex digital products.



